99日在线视频,日本黄色的视频,四虎1515hh.com

 
雙和干燥設備,科技領先
服務熱線:13912350818
 
返回主頁
公司介紹
產品中心
行業應用
服務范圍
新聞資訊
聯系方法
 
上排風多級流化床噴霧干燥機

離心噴霧干燥機
 
1. 通用型離心噴霧干燥機
 
2. 離心造粒噴霧干燥機

壓力噴霧干燥機
 
1. 高塔壓力噴霧干燥機
 
2. 噴泉式壓力噴霧造粒干燥機

閉式循環噴霧干燥機

藥用噴霧干燥機

流化床干燥設備

小型噴霧干燥機

CIP原位清洗設備

地址:
無錫市惠山區前洲街道工業園北區興聯路6號
電話:
0510-83390113
聯系:
劉經理
手機:
13912350818(微信同號)
mail:
liuhong1974@163.com
圓形連續噴霧流化造粒機系..
MSD小型噴霧干燥機系列
CPSD系列閉式循環藥物噴霧..
藥用噴霧干燥機
MFSD系列小型流化床噴霧干..
 
 
振動流化床
內置流化床
干燥塔頂部
振動流化床
內置流化床
干燥塔頂部
大型上排風多級流化床噴霧干燥機的三部位照片.
 
微膠囊干燥塔
蛋白粉干燥塔
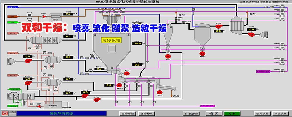
控制界面
微膠囊干燥塔
蛋白粉干燥塔
控制界面
 
 
 
  服務理念:
  售前服務:通過與客戶細心交流,針對性的設計及試驗驗證,保障設備性能理想目標的可預期性。
  設計生產:按照客戶的原料及干燥產品特性、能源種類、場地條件等綜合情況,細心設計出設備布局緊湊合理、節能環保、安全性高、操作方便,符合所屬行業設備規范要求的干燥設備。
通過嚴格組織控制設備生產加工各個環節及專業化的配套協作,通過設備運行驗證來確保設備性能。
  售后服務:完善的設備資料;現場的生產、維護指導;快速的備品備件供應;客戶問題的快速反應處理;客戶改進目標的長期技術支持;
 
噴霧干燥塔_多級流化床噴霧干燥機_上排風噴霧干燥塔_噴霧干燥機_無錫市雙和干燥設備有限公司
專業干燥設備制造廠家,聯系電話:0510-83390113 手機:13912350818(微信同號) 備案號:蘇ICP備13027730號
绍兴县 盈江县 赤壁市 衡山县 鄂伦春自治旗 同仁县
阿鲁科尔沁旗 婺源县 乌鲁木齐县 松江区 闵行区 墨脱县
舟曲县 获嘉县 安吉县 永兴县 西乡县 黎城县
泛站蜘蛛池模板: 驻马店市| 灵山县| 淳化县| 韶山市| 澎湖县| 临颍县| 高州市| 汾阳市| 包头市| 肃南| 曲水县| 疏勒县| 桂平市| 原阳县| 香港 | 绥化市| 刚察县| 汨罗市| 灵寿县| 陕西省| 克什克腾旗| 尼勒克县| 宾阳县| 佛教| 遂川县| 卢龙县| 莱州市| 高陵县| 镇雄县| 呈贡县| 咸宁市| 灌南县| 肃宁县| 文水县| 锡林浩特市| 太康县| 类乌齐县| 吴旗县| 腾冲县| 安新县| 丰都县|